Redesigning enterprise intelligence tools
Alto Intelligence provides threat detection and risk analysis to organizations worldwide through their proprietary platform, Alto Analyzer. The tool processes billions of public signals to help analysts identify threats, track influence operations, and monitor digital vulnerabilities. However, the interface had grown complex over time, creating friction for even experienced analysts working with vast datasets.
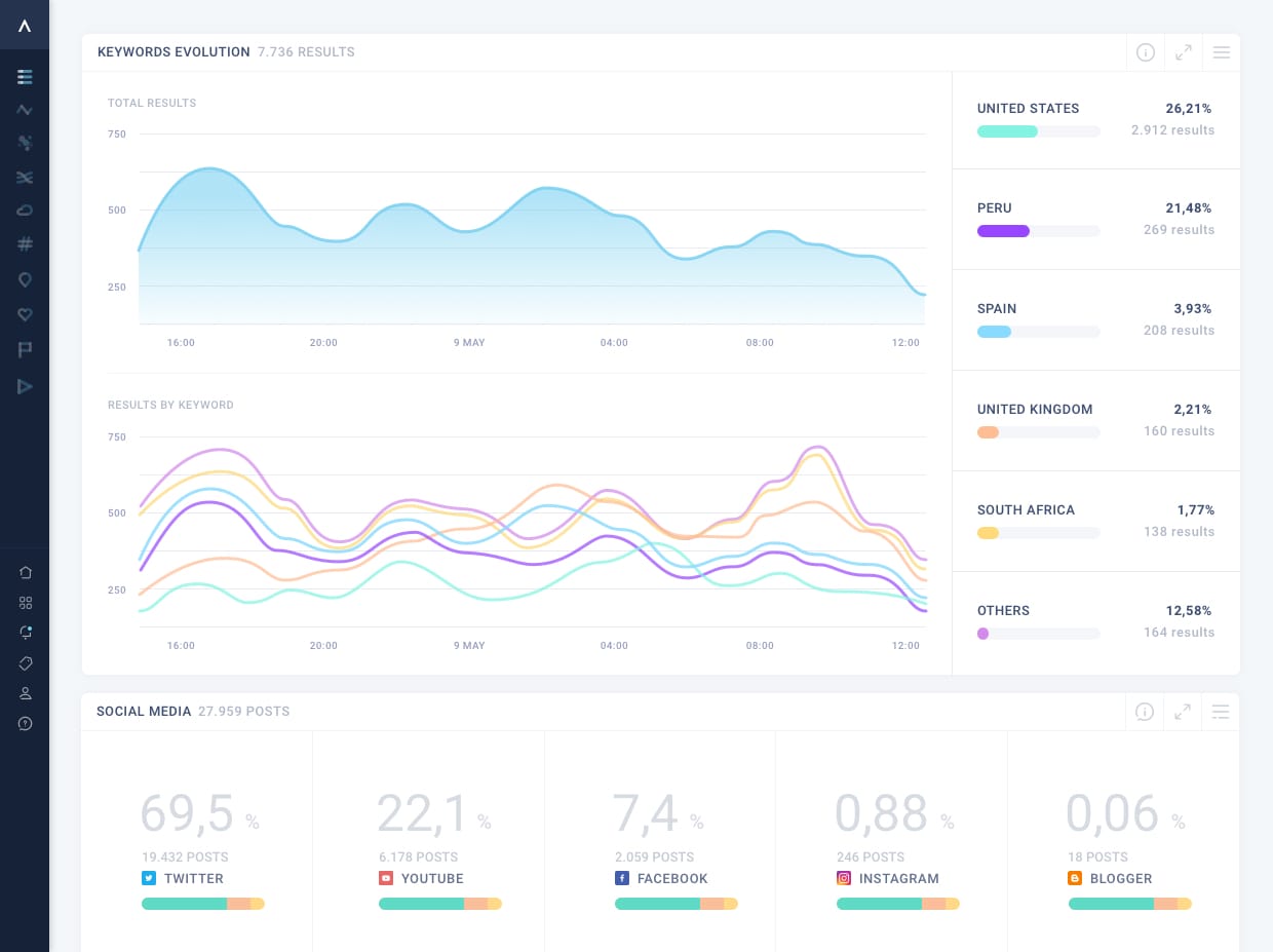
The redesign focused on progressive disclosure—surfacing critical information immediately while allowing analysts to drill deeper when needed. This meant restructuring data visualization hierarchies and redesigning interaction patterns for multi-layered filtering. The goal: analysts should feel in command of complex intelligence, not overwhelmed by it. The interface evolved from information overload to focused, layered access.
BUILDING INTUITIVE COMPLEXITY FOR ALTO INTELLIGENCE
MY ROLE
Interface redesign, restructured information architecture for complex datasets, visual language development, interaction patterns for data visualization.

The CEO reached out because the tool was powerful but looked outdated—potential clients couldn't see its capabilities. The challenge: make the platform feel cutting-edge while maintaining the complexity analysts need to do their work.
Research and positioning
The brief was to make it "futuristic"—but what does that mean? Analyzed visual languages in sci-fi films, mapping them across utopia vs dystopia and immersive vs human-scale complexity. This framework helped align with stakeholders on where Alto should sit aesthetically.


Information Architecture
Restructured navigation and data hierarchies to reduce friction without removing capabilities. Analysts need access to everything—the solution was better organization, not oversimplification.
Visual & Interaction Design
Designed interface balancing sophistication with clarity. Progressive disclosure surfaces critical data first, with detailed analysis available on demand. Created a modular widget system allowing analysts to build custom dashboards for specific queries—all visualizations live within this flexible framework.

The redesign helped communicate the platform's capabilities to potential clients while improving workflows for existing analysts.
In 2020, Alto Analytics merged with 4iQ to form Constella Intelligence in a deal valued at $170M. The platform is still in use today.
From information overload to layered intelligence
There's always more behind each project than fits on a page—the constraints, the iterations, the decisions that didn't make the final cut. If you're curious to go deeper, let's talk: ciao@isadecuppis.com
COMPANY & YEAR
Alto Intelligence — 2019
TEAM
Isabella De Cuppis
Mónica Meika
Javier Cañada